Step-by-Step Guide to Getting Started with SE Ranking
SE Ranking is an all-in-one SEO tool that provides a wide range of features. To help you get started, here's a step-by-step guide to using SE Ranking effectively.
1. Sign Up and Log In
The first step is creating an account on SE Ranking and logging in. You'll be greeted by an intuitive dashboard that gives you access to all features.
2. Adding Your Site

- On the dashboard, look for the option to add your website.
- Enter your site's URL and title, adjust the search range, and choose your project status (active or paused).
- You can also schedule weekly report delivery at this stage.
3. Adding and Grouping Keywords

- The next step lets you add and group the keywords you want to track for your website.
- You also have the option to connect to Google Analytics for additional research and traffic insights.
4. Selecting Your Search Engine

- Choose which search engines you want to track your keyword rankings on. SE Ranking supports Google, Google Mobile, Yahoo, Yandex, Yandex Mobile, Bing, and YouTube.
- You can also specify a country and city for localized keyword performance tracking.
- At this stage, you can also modify the interface language to match your local language.
5. Tracking Your Keywords
- Once your websites and keywords are added to SE Ranking's database, you can now track your keyword rankings.
- Simply view them in the dashboard and click on the rankings button.
- You can also group keywords for more efficient tracking.
6. Analyzing Your Site

- SE Ranking offers a feature that lets you examine and analyze your site, evaluate its overall performance, and determine the best actions to improve your website.
7. Generating Reports

- Once you've examined your site, you can generate and send a report to your clients.
- You can schedule these reports to be sent at regular intervals and make them available in .pdf, .html, or .xls format.
With these steps, you should be able to start using SE Ranking software effectively.
The tool offers a multitude of features that can help improve your site's SEO, and with this guide, you should be able to navigate and use SE Ranking more effectively.
Competitive Analysis and Tracking: Turning Data into Decisions
In this SEO tool that many present as an all-in-one SEO solution, SE Ranking centralizes your keyword analysis and competitor insights in a readable toolkit, with clear subheadings in each report.

Concretely, SE Ranking lets you track up to 20 competitors per project, display common and unique keywords, estimate organic and paid traffic, show each competitor's traffic share, and identify which countries generate the most visits. You can also set up alerts to be notified as soon as a ranking moves.
On the performance side, the analysis combines domain/page authority and backlink count to estimate the likely position of a URL and uncover opportunities.
Actions to implement right away:
- Create a project, add 3–5 competitors, and activate ranking alerts.
- Leverage the "common/unique keywords" report to prioritize your pages.
- Identify high-potential countries and adapt your local marketing (dedicated pages, GMB).
- Monitor signs of keyword cannibalization and consolidate content.
Why it matters for everyone (agencies, SMBs, freelancers):
- SEO Agencies: Actionable media insights for client meetings (voice share, response to ranking drops).
- SMBs/freelancers: Discover the most relevant and high-performing terms in your industry without juggling multiple tools.
- In-house teams: Verification of positions, volumes, and difficulty helps you avoid costly bets.
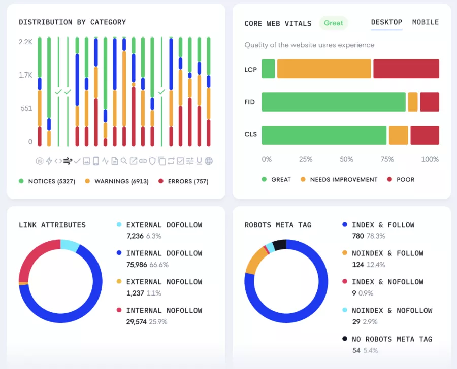
Website Audit, GA/GSC Integration, and Pricing: From Diagnosis to Action
The website audit is one of the strengths: SE Ranking performs detailed technical audits with over 120 parameters to detect what's hurting your rankings (HTTP codes, indexing, structure, speed, internal linking, basic page-level security). It also addresses cannibalization and page-by-page priorities (targeted URL).
Everything can generate automated reports for ongoing monitoring.
On the connector side, SE Ranking plugs into Google Analytics and Google Search Console to leverage data without leaving the platform—useful for aligning SEO performance with actual visitor behavior.
For support, the service is available via chat and email. And the user base inspires confidence: 800,000+ users and 4,000+ SEO agencies.
What you can do quickly
- Launch the site audit (full crawl) and first fix blocking errors.
- Configure GA/GSC integration to enrich your dashboards.
- Schedule monthly reports with explicit subheadings for each section (technical, content, videos to optimize if present).
- Prioritize keywords via difficulty + volume for each keyword.
Local Marketing with SE Ranking: Boost Your Local Visibility
Local marketing has become essential for any business looking to attract customers in its geographic area. SE Ranking offers a powerful local marketing tool designed to optimize your website's visibility to a local audience. Using the platform, you can set up precise tracking points for your keywords and analyze your site's positioning in specific commercial locations.

This tool lets you monitor your keyword positions in local search results in real time, making it easier to adjust your marketing strategy for better results.
SE Ranking goes further by offering the ability to respond directly to customer reviews from the platform, simplifying online reputation management and strengthening customer relationships.
For local businesses, SE Ranking becomes a strategic ally: it helps identify growth opportunities, track positioning evolution, and adapt local marketing actions based on observed results.
By centralizing all this data, the platform enables effective management of local visibility and increases qualified traffic to your site.
Content Marketing: Planning and Optimization with SE Ranking
Content marketing is at the heart of every successful SEO strategy. SE Ranking offers a dedicated tool for content planning and optimization, enabling businesses to create articles and pages perfectly aligned with search engine and user expectations.
Thanks to advanced keyword research, you can identify the most relevant terms for your industry and build a solid editorial strategy.

The platform also integrates an AI-assisted writing feature that helps produce SEO-optimized content while remaining natural and engaging for readers. SE Ranking lets you check with one click whether each piece of content meets SEO standards, ensuring your texts always comply with best practices and maximize your chances of reaching top positions in search results.
Using this tool, businesses and agencies can plan their content marketing, track each page's performance, and adjust their strategy based on results. SE Ranking thus facilitates the creation of high-value content capable of attracting and retaining customers while strengthening website visibility.
Lead Generator: Turning Audits into Business Opportunities
Website auditing is much more than just a technical diagnosis: with SE Ranking, it becomes a real business development lever. The SEO audit tool thoroughly analyzes your website's performance, identifies weak points, and suggests concrete improvement directions to boost your rankings.

But SE Ranking goes further by integrating a lead generator directly linked to the audit. Thanks to this feature, SEO agencies and businesses can generate detailed, personalized reports to share with clients or prospects. These reports highlight optimization opportunities and serve as a basis for proposing custom services, thus turning each audit into a business opportunity.
This tool is particularly appreciated by agencies, who can demonstrate their expertise, generate qualified leads, and retain clients through proactive, personalized support. SE Ranking thus offers a complete solution for combining SEO performance and business development.
White Label: Customize the Experience for Your Clients

For SEO agencies and SEO professionals, offering a personalized client experience is a real competitive advantage. SE Ranking has understood this and offers a white label feature that allows complete customization of the interface and reports for your clients.

With this tool, you can integrate your logo, colors, and visual identity on the platform and in all generated reports. You can also manage access for your team and clients, assigning them specific rights to different platform sections, ensuring data confidentiality and security.
This customization strengthens your agency's credibility and improves client satisfaction while letting you offer a premium SEO service that reflects your brand. SE Ranking thus positions itself as the ideal solution for agencies wanting to stand out and offer a custom experience to their clients.
Conclusion — Critical Review and Recommendations
What convinces: the solid "all-in-one SEO" coverage (tracking, competitive analysis, site audits, reports), real-time alerts, GA/GSC integration, and data clarity (common/unique keywords, traffic shares, countries). Pricing is clear (from $55 with 750 keywords), and support is accessible (chat + email).
Points to watch: depending on your needs for very advanced backlinks or mega-volumes, you'll need to validate that the limits fit your roadmap. Effectiveness depends on rigorous setup (projects, competitors, clusters), otherwise report generation for your business may remain generic compared to other SEO tools.
Actionable recommendation: start with Essential, connect GA/GSC, track 3 competitors, and activate alerts. After 14 days, switch to Pro if your reports require detailed views (country/traffic share database)
FAQ
Can SE Ranking track 20 competitors per project?
Yes, up to 20 competitors, with common/unique keywords, traffic shares, and countries.
Does the tool detect cannibalization?
Yes, SE Ranking identifies keyword cannibalization and helps correct it.
What does the site audit cover?
A very comprehensive website audit (120+ parameters): technical, indexing, speed, links, basic page-level security.
Can I connect GA and GSC?
Yes, Google Analytics & Google Search Console integration to cross-reference SEO data with actual usage.
Are ranking alerts available?
Yes, you can set up alerts to be notified instantly of changes.
What's the entry price?
From $55 (≈ 750 keywords). The Pro plan is $99/month or $79.20/month annually.
Is support responsive?
Yes, chat and email support, used by 800,000+ users and 4,000+ SEO agencies worldwide.












